diffusion_pipe_new_ui

Item

Nom de l'outil/software
diffusion_pipe_new_ui
Ce que fait l’outil
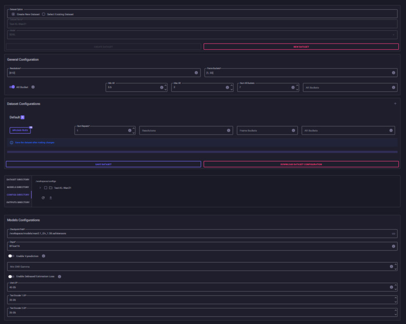
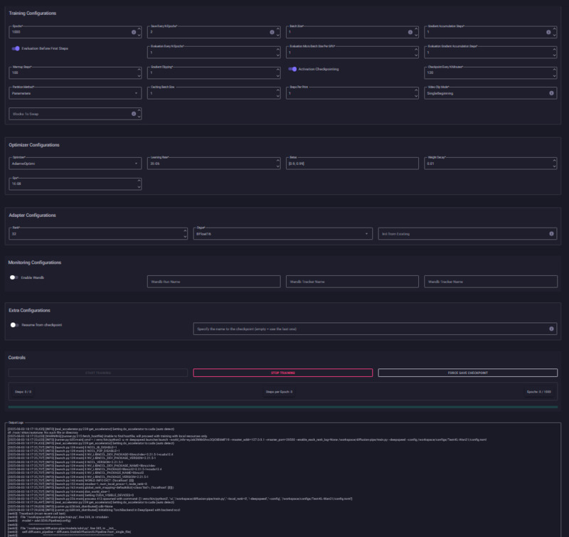
diffusion_pipe_new_ui est un fork de diffusion_pipe afin de fournir une interface web (basée sur Gradio) et un conteneur Docker facilitant l’entraînement de modèles de diffusion (pour image et vidéo) sur plusieurs GPU. Elle rend l’entraînement avancé de modèles type LoRA (Low-Rank Adaptation) accessible même à des utilisateurs non experts, en réunissant toutes les étapes dans une interface graphique. L’utilisateur peut configurer la formation des modèles, suivre le progrès (via Tensorboard), utiliser JupyterLab, et adapter facilement le stockage local des modèles, jeux de données ou résultats.
Type: Logiciel web, App mobile, Librairie Python, etc.
Open source
Fonction de l'outil
Entraînement de modèles
Date de création
Janvier 2025
Langage de programmation
Python
Linux, Mac, Windows
Linux, Windows, Mac
Formats de fichiers générés ou supportés
Modèles entraînés: .safetensors, .ckpt

Checkpoints d’entraînement: fichiers DeepSpeed

Logs: Tensorboard (.tfevents)

Captions: .txt

Images: formats courants (PNG, JPG)

Vidéos: .mp4
Licence: GPL, MIT, CC BY
Licence open source MIT (hérite de la licence du dépôt principal)
Base de bugs connue : URI vers Github
https://github.com/alisson-anjos/diffusion-pipe-ui/issues
Contributor
Keven Laporte

Linked resources

Items with "Insérer un template outils: diffusion_pipe_new_ui"
Title Class
Entrainement de LoRA (Low Rank Adaptation model) avec diffusion_pipe pour la génération vidéo
Items with "Outils / Logiciels / Dispositifs: diffusion_pipe_new_ui"
Title Class
Court métrage réalisé à partir de vidéos générés par IA
Items with "Outils / Logiciels / Dispositifs: diffusion_pipe_new_ui"
Title Class
Court métrage réalisé à partir de vidéos générés par IA

Annotations

There are no annotations for this resource.